Short video check-ins. Deep AI analysis. Real insight into morale, leadership, burnout risk, and what your people actually need.
From company-wide dashboards to individual session breakdowns — Company Pulse gives HR, managers, and leaders the right data at the right level.

Trusted by forward-thinking teams at
Company Pulse combines short video check-ins with AI analysis to surface what traditional surveys miss.
3-minute bi-weekly videos capture tone, energy, and nuance that text surveys never can. Guided prompts keep responses focused and data-rich.
Azure Video Indexer + our custom AI pipeline scores 10 engagement dimensions per check-in, extracting themes, phrases, and emotional signals automatically.
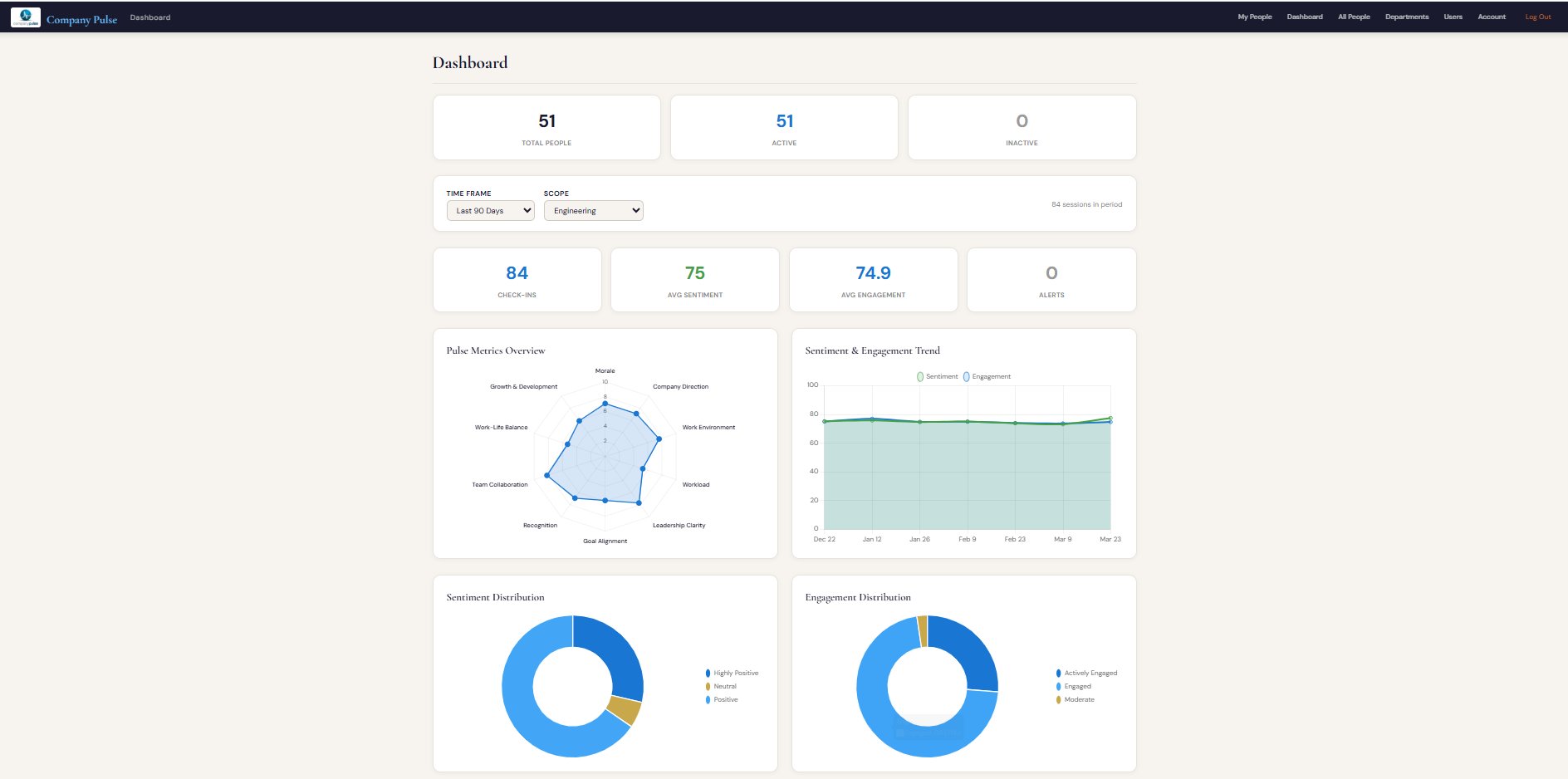
See your entire organization's engagement at a glance — radar charts, trend lines, sentiment distribution, and department comparisons in one view.
Compare morale, workload, and attrition risk across departments. Spot which teams are thriving and which need attention before problems escalate.
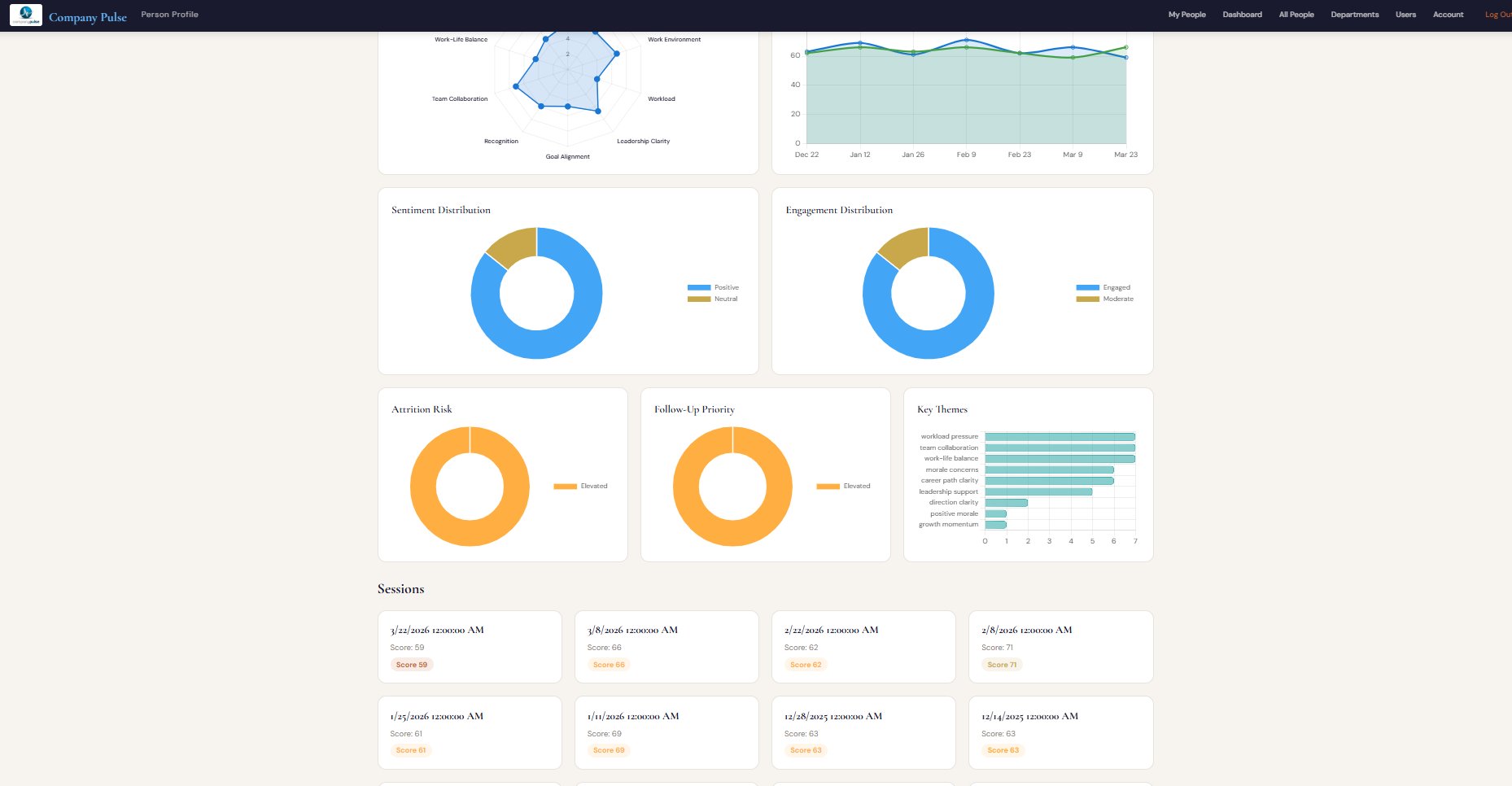
Five-level risk scoring (Low through Critical) with burnout and disengagement flags gives HR and managers time to act before talent walks out the door.
Scores are only surfaced at the department level when 5+ submissions are present, so employees can be honest without fear of identification.
A simple four-step flow that takes 3 minutes of an employee's time and gives leadership hours of insight.
Guided prompts help employees speak naturally about morale, workload, goals, and team dynamics in under 3 minutes.
Azure Video Indexer transcribes the video. Our AI prompt scores 10 engagement dimensions and extracts key themes and phrases.
Scores roll up anonymously to department and company level. Attrition risk, engagement trends, and alerts are calculated automatically.
Managers and HR see wins, blockers, and actionable recommendations — not just raw scores. The right conversation happens at the right time.
Every check-in is scored across the same 10 dimensions companies use in traditional annual surveys — but collected every two weeks, automatically.
Overall emotional state and job satisfaction
Confidence in strategy and leadership vision
Psychological safety and workplace culture
Sustainability of pace and bandwidth
Directional guidance from management
Connection between personal and company goals
Feeling seen and valued for contributions
Quality of peer relationships and teamwork
Ability to sustain energy outside of work
Career trajectory clarity and opportunity
Have questions about Company Pulse? Fill out the form below and our team will get back to you shortly.